Seite 80 von 256 ErsteErste ... 306667686970717273747576777879808182838485868788899091929394130180 ... LetzteLetzte
Ergebnis 1.186 bis 1.200 von 3826

Thema: Suche Betatester

  1. #1186
    Registriert seit
    10.12.2001
    Beiträge
    2.363

    84a

    Hallo!

    Also, der Port war mit dem Modem belegt, das habe ich entfernt!

    Ich hab auch mal LED statt der ganzen Schaltung verwendet, und siehe da...funktioniert...! Allerdings nur auf PIN 4 und 5, auf 7 tut sich weiterhin nix!

    @Michael, lassen sich denn die DTR und RTS Leitungen schon schalten, weil wenn ich da andere Werte auswähle, bleiben alle Einstellungen weiterhin bestehen!

    MfG
    I believe on Digitalfunk

  2. #1187
    Registriert seit
    09.12.2002
    Beiträge
    964

    Com-Ports

    @ Andreas
    Ich fange heute damit an, die anderen Ports zu berücksichtigen.
    Bis jetzt wird automatisch nur die DTR-Leitung von Com 1 angesteuert.
    Die Einstellungen diesbezüglich wurden bis jetzt auch nicht gespeichert.
    MFG AgentMueller

  3. #1188
    watz Gast
    Original geschrieben von AgentMueller
    @ watz
    das Feld Meldung geht nur auf, wenn sich das Fzg in einem Einsatzstatus befindet. Dann wird diese Meldung als Maßnahme protokolliert.
    leider wird jetzt im Protokoll die FMS-Kennung der Meldung vorangestellt und nicht mehr die Fahrzeug-Bezeichnung

  4. #1189
    Registriert seit
    09.12.2002
    Beiträge
    964

    085

    neues Update
    http://www.agentmueller.de/elspro_beta85.exe

    - Tonruf I / II kann m Server als Sprechwunsch definiert werden (ohne Fahrzeugzuordnung)
    Das Senden von Tonruf I bei der Alarmierung ist noch nicht umgesetzt

    - Im Server können jetzt die Einstellungen für die Com 1-4 gespeichert werden.
    Beim Senden aus ELS heraus muß dort eingestellt werden, über welchen Kanal jeweils FMS / ZVEI gesendet werden soll. Noch müssen die entsprechenden Häkchen jedesmal neu gesetzt werden. EIne Speicheroption wird folgen.

    - POC-Senden ist nur theoretisch möglich. Die erforderlichen Einstellungsfelder für
    a) Phasenumkehr
    b) Ausgangspegel
    c) Präambellänge
    sind zwar vorhanden, die Werte lassen sich aber noch nicht speichern. Es werden z.Z. noch die Defaultwerte benutzt.
    Herr Jahn hat eingeräumt, dass das Testen nur auf einem PC geklappt hat. Ganz wesentlich sei dann die Einstellung des Ausgangspegels (1-127)

    - Im Server kann eine automatische Quittung für die FMS-Eingänge aktiviert werden (erfolgt jeweils auf dem Eingangskanal)

    MFG AgentMueller

  5. #1190
    Registriert seit
    28.02.2002
    Beiträge
    182
    Man müsste beim hinterlegen einer ZVEI-Folge schon auswählen können, über welchen KAnal sie im Alarmierungsfall gesendet wird.
    Beispiel: In Bereichen, wo mit verschiedenen Kanälen für Feuerwehr und Rettungsdienst gearbeitet wird, kann ich im Moment keine zusammenhängende Alarmierung durchführen, da ich mich immer entscheiden muss, auf welchem Kanal alle (!) ZVEI-Folgen gesendet werden.
    Gleiches gilt natürlich für FMS/ Poc.
    Gruss


    Buschi

  6. #1191
    Registriert seit
    10.12.2001
    Beiträge
    135

    Status Fehler

    Hallo @ll
    Hallo @ Agent

    Seit der Version 85 folgender neuer fehler...
    ... Statusänderung wird in der Fahrzeug übersicht angezeigt, aber nicht in er Telegrammliste.

    In der Tabelle Sprechwunsch ... bei anklicken des Fahrzeugs nach ca 5- 10 sec laufzeitfehler 9.

  7. #1192
    Tomson Gast
    Hallo,

    habe gleichen Fehler wie KatsRR. Laufzeitfehler 9 bei bestätigen des Sprechwunsches. Allerdings nicht jedesmal.

    Desweiteren steht bei mir in der Sprechwunschliste in der mittleren Spalte bei manchen Fahrzeugen "Fremdfahrzeug" oder "First Responder" obwohl diese Infos für diese Fahrzeuge nicht eingepflegt sind.

    Desweiteren habe ich seit der Beta 85 keine Lautspecherausgabe der ZVEI alarmierung. Die ZVEI-Ausgabe steht zwar im Server als versendet, man hört aber nix.

    Mfg

  8. #1193
    Registriert seit
    09.12.2002
    Beiträge
    964
    @ alle
    ich habe noch Probleme, die Laufzeitfehler 9 zu finden (im Server kommt er auch vor)

    @ Buschi
    die Kanäle mit der ZVEI-Erfassung aufzunehmen ist wohl tatsächlich besser


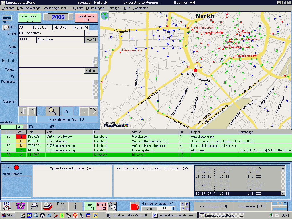
    Das Programm Mappoint habe ich inzwischen eingebaut. Es ist größeren Städten (z.B. Lüneburg mit 60.000 Einw. hausnummerngenau)

    Hier und in den nächsten Threads mal ein paar Bilder der kommenden Version
    MFG AgentMueller

  9. #1194
    Registriert seit
    09.12.2002
    Beiträge
    964

    Bild 1

    normale Arbeitsansicht
    Miniaturansichten angehängter Grafiken Miniaturansichten angehängter Grafiken Klicken Sie auf die Grafik für eine größere Ansicht 

Name:	point1.gif 
Hits:	1785 
Größe:	69,1 KB 
ID:	572  
    MFG AgentMueller

  10. #1195
    Registriert seit
    09.12.2002
    Beiträge
    964

    Bild 2

    große Ansicht
    Miniaturansichten angehängter Grafiken Miniaturansichten angehängter Grafiken Klicken Sie auf die Grafik für eine größere Ansicht 

Name:	point2.gif 
Hits:	1776 
Größe:	75,3 KB 
ID:	573  
    MFG AgentMueller

  11. #1196
    Registriert seit
    09.12.2002
    Beiträge
    964

    Bild 3

    zoomen mit Scrollrad der Maus
    Miniaturansichten angehängter Grafiken Miniaturansichten angehängter Grafiken Klicken Sie auf die Grafik für eine größere Ansicht 

Name:	point3.gif 
Hits:	1776 
Größe:	62,9 KB 
ID:	574  
    MFG AgentMueller

  12. #1197
    Registriert seit
    09.12.2002
    Beiträge
    964

    Bild 4

    Routenberehnung zwischen Wache und Einsatzort
    Miniaturansichten angehängter Grafiken Miniaturansichten angehängter Grafiken Klicken Sie auf die Grafik für eine größere Ansicht 

Name:	point4.gif 
Hits:	1794 
Größe:	67,9 KB 
ID:	575  
    MFG AgentMueller

  13. #1198
    Firefighter-Nrd Gast

    Re: 085

    Original geschrieben von AgentMueller
    neues Update
    http://www.agentmueller.de/elspro_beta85.exe
    - Im Server kann eine automatische Quittung für die FMS-Eingänge aktiviert werden (erfolgt jeweils auf dem Eingangskanal)

    Bei mir Erfolgt keine automatische Quittung (Status 15 von Lst.). Sollte doch über die Soundkarte kommen oder?

  14. #1199
    Firefighter-Nrd Gast

    Re: Re: 085

    Original geschrieben von Firefighter-Nrd
    Bei mir Erfolgt keine automatische Quittung (Status 15 von Lst.). Sollte doch über die Soundkarte kommen oder?
    HALT KOMMANDO ZURÜCK!!! Jetzt gehts auf einmal.

  15. #1200
    Registriert seit
    09.12.2002
    Beiträge
    964

    086

    neues Update
    http://www.agentmueller.de/elspro_beta86.exe

    - es sind ersteinmal die Fehler behoben
    - POC-Senden Einstellungen sind noch nicht speicherbar (kommt morgen)
    - bei dem der Mappoint besitzt, wir automatisch bei jedem Einsatzblattwechsel die richtige Karte unten rechts in einer kleinen Vorschau angezeigt (kann auf Mausklick vergrößert werden)
    MFG AgentMueller

Aktive Benutzer

Aktive Benutzer

Aktive Benutzer in diesem Thema: 5 (Registrierte Benutzer: 0, Gäste: 5)

Berechtigungen

  • Neue Themen erstellen: Nein
  • Themen beantworten: Nein
  • Anhänge hochladen: Nein
  • Beiträge bearbeiten: Nein
  •