Ergebnis 1 bis 3 von 3

Thema: FuG 7b Bu1 Belegung

  1. #1
    Registriert seit
    01.05.2002
    Beiträge
    228

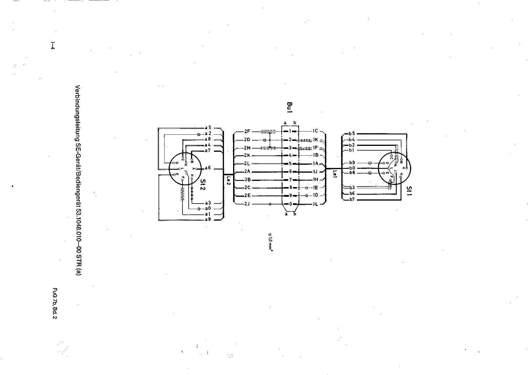
    FuG 7b Bu1 Belegung

    Hola Senor(itas) =)
    hat vielleicht wer grad mal die Belegung der Bu1 beim (Telefunken) FuG 7b an der Hand?

    Sonnige Grüße
    @rmin

  2. #2
    winterson Gast
    Vielleicht hilft das.....
    Miniaturansichten angehängter Grafiken Miniaturansichten angehängter Grafiken Klicken Sie auf die Grafik für eine größere Ansicht 

Name:	bg1.jpg 
Hits:	262 
Größe:	96,6 KB 
ID:	6123   Klicken Sie auf die Grafik für eine größere Ansicht 

Name:	bg.jpg 
Hits:	327 
Größe:	109,8 KB 
ID:	6124  

  3. #3
    Registriert seit
    01.05.2002
    Beiträge
    228
    Zitat Zitat von winterson
    Vielleicht hilft das.....
    SUPI, 1000 Dank, das war´s =)

    Gruß
    @rmin

Aktive Benutzer

Aktive Benutzer

Aktive Benutzer in diesem Thema: 1 (Registrierte Benutzer: 0, Gäste: 1)

Berechtigungen

  • Neue Themen erstellen: Nein
  • Themen beantworten: Nein
  • Anhänge hochladen: Nein
  • Beiträge bearbeiten: Nein
  •